



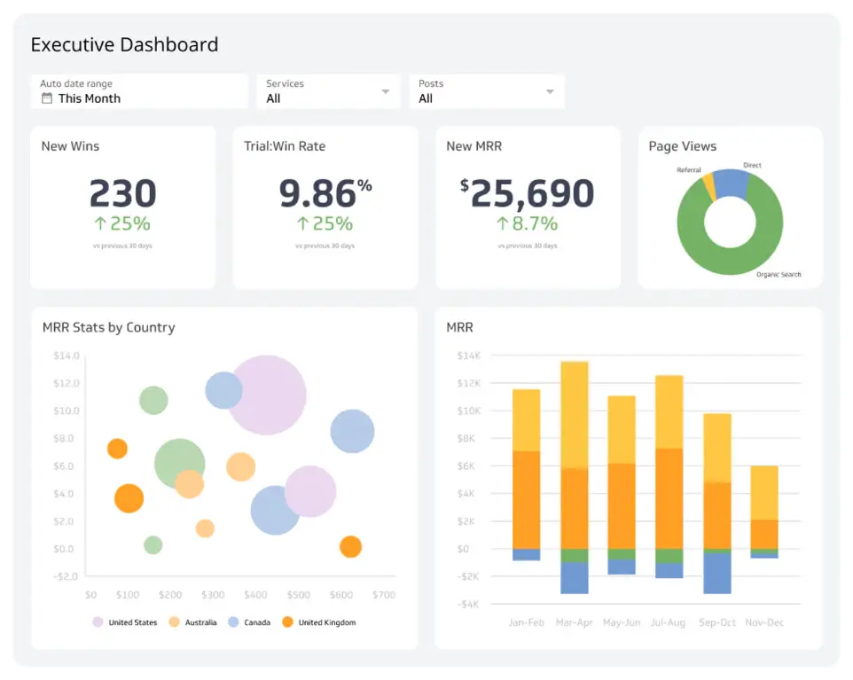
Dashboards que evolucionan al ritmo de tu negocio
Con EGS SMART Charts Evolution, iDempiere deja atrás los dashboards rígidos y adopta una experiencia visual moderna, intuitiva y adaptable.
Más de 150 tipos de gráficos, theming dinámico, personalización por panel y persistencia de preferencias permiten construir dashboards que se ajustan al usuario, no al revés.
La analítica empresarial como debería sentirse en una aplicación moderna.